数字电路仿真系统 v2006SE官方版

数字电路仿真系统 v2006SE官方版

官方

系统:Android

日期:2026-01-15

类别:电脑软件

版本:

  • 详情
  • 相关
  • 评论

    这篇文章介绍了数字电路仿真系统这款软件的功能和特色,感觉挺实用的。它提供了各种数字电路常用的门器件、编码器、译码器等,用户可以自由搭建电路,还有真值表和时序图工具帮助分析,这对学习数字电路应该很有帮助。

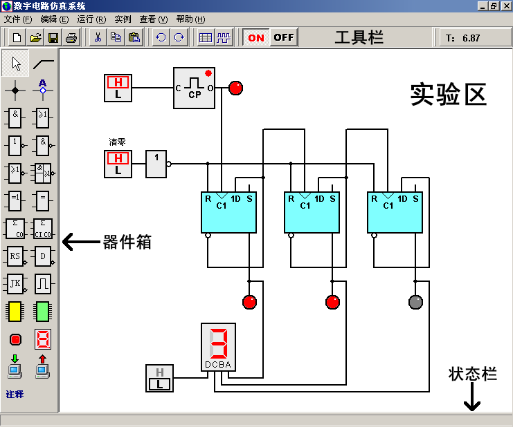
    界面设计也比较友好,采用Windows标准风格,布局清晰,左侧是器件箱,中间是实验区,下方有状态栏。主菜单功能齐全,包括新建、打开、保存等基本操作,还有运行、停止这些与实验相关的功能。

    软件还支持与实验箱的软硬件交互,通过输入输出器件连接起来,感觉挺方便的。适合课堂教学作为辅助工具使用,也可以用于简单的数字电路设计。

    发光二极管和数码管的使用说明也很详细,提供了两种发光二极管和三种数码管,满足不同的显示需求。总的来说,这款软件功能强大,界面友好,对学习和教学数字电路应该很有帮助,是个不错的工具!

    数字电路仿真系统是一款方便实用,功能强大的数字电路仿真软件,其主要作用是为用户提供逻辑层次的数字电路实验环境,它是数字电路实验系统的重要组成部分。软件为用户提供了各种门器件、编码器、译码器、加法器、各种触发器、组合逻辑器件、时序逻辑器件、脉冲信号源、发光二极管、数码管等数字电路常用器件。用户可以用这些器件自由的搭建各种数字电路。软件提供的“真值表”和“时序图”工具可以让用户方便的进行数字电路分析。

    数字电路仿真软件还为用户提供了“输入”、“输出”器件,通过这些器件,可以实现与实验箱之间的软硬件交互。数字电路仿真系统可以作为辅助工具应用于数字电路的课堂教学,可以作为数字电路实验教学的补充,也可以用于简单的数字电路设计,有需求的用户请下载使用!

    功能特色

    1、提供了逻辑层次的数字电路实验环境

    2、为用户提供了各种门器件、编码器、译码器、加法器、各种触发器、组合逻辑器件、时序逻辑器件、脉冲信号源、发光二极管、数码管等数字电路常用器件

    3、用户可以使用软件内置器件自由的搭建各种数字电路

    4、软件提供的“真值表”和“时序图”工具可以让用户方便的进行数字电路分析

    5、数字电路仿真系统提供了“输入”、“输出”器件,通过这些器件,软件可以实现与实验箱之间的软硬件交互

    6、采用windows标准界面风格,方便易用

    7、可以作为辅助工具应用于数字电路的课堂教学,可以作为数字电路实验教学的补充,也可以用于简单的数字电路设计

    数字电路仿真系统软件界面说明

    数字电路实验软件采用windows标准界面风格。主菜单下方是工具栏,工具栏中排列着常用功能的快捷按钮。窗体的左侧是器件箱,器件箱中排列着软件提供的所有对象的创建按钮,用鼠标点击这些按钮可以在实验区中创建相应的器件或对象。窗体的中间是实验区,数字电路的连接和编辑都是在实验区中进行的。实验区的下方是状态栏。数字电路实验软件的界面如下:

    主菜单说明:

    [文件]——[新建]:新建一个实验。

    ——[打开]:打开已经存在的实验文件。

    ——[保存]:保存当前正在编辑的实验。

    ——[另存为]:保存当前正在编辑的实验为其他文件名。

    ——[打印设置]:设置打印参数。

    ——[打印]:打印当前实验区的内容。

    ——[退出]:退出数字电路实验软件。

    [编辑]——[计算设置]:设置当前实验与计算相关的参数。

    ——[绘图设置]:设置当前实验区中绘制对象的相关参数。

    ——[剪切]:剪切当前被选中的对象。

    ——[复制]:复制当前被选中的对象到剪贴板。

    ——[粘贴]:把剪贴板中的对象粘贴到实验区。

    ——[删除]:删除当前被选中的对象。

    ——[属性]:打开对象的属性编辑框。

    [运行]——[运行]:运行实验区中的数字电路,等效于接通器件的电源。

    ——[停止]:停止实验区中的运行的数字电路。

    [实例]——[组合逻辑电路实例]:

    ——[时序逻辑电路实例]:

    [查看]——[工具栏]:显示/隐藏工具栏。

    ——[器件箱]:显示/隐藏器件箱。

    ——[状态栏]:显示/隐藏状态栏。

    ——[全屏显示]:全屏显示实验区

    发光二极管和数码管的使用

    发光二极管和数码管用于显示数字电路的状态。数字电路实验软件提供了两种发光二极管和三种数码管。

    两种发光二极管分别是:有输入端引脚的发光二极管和无输入端引脚的发光二极管。有输入端的发光二极管可以直接连接其他器件的输出引脚,当输入端测得信号为高电平时,发光二极管发光。

    无输入端的发光二极管必须关联检测点,当检测点测得的信号为高电平时,发光二极管发光。用实验区中,用鼠标右键点击无输入端的发光二极管,在弹出的菜单中点击[属性],弹出“发光二极管设置”对话框。在对话框中可以设置发光二极管关联的检测点。

    数字电路实验软件提供的三种数码管分别是:七段共阴极数码管、带BCD编码的数码管和关联检测点的BCD编码数码管。

    七段共阴极数码管有8个输入端,分别控制7段条形发光二极管和点形发光二极管。带BCD编码的数码管有四个输入端A、B、C、D,以二进制的形式输入,数码管根据4个输入信号显示对应的数值。关联检测点的BCD数码管没有输入端,通过设置其关联的检测点显示数值。

    展开内容

    应用信息

    • 包名:
    • MD5:
    • 需要网络

    评分及评论

    4.5满分5.0分

    点击星星用来评分

    评论需审核后才能显示
    同类排行