宝塔windows面板 v8.5.0官方正式版

宝塔windows面板 v8.5.0官方正式版

官方

系统:Android

日期:2026-01-28

类别:电脑软件

版本:

  • 详情
  • 相关
  • 评论
    宝塔Windows面板真是咱们运维人员的福音啊,它让管理服务器变得像玩手机一样简单。这个面板是专门为Windows系统设计的,支持从2008到2022的多个版本,但必须是64位的中文简体系统,而且得是个干净的系统,不能装过其他环境。我特别喜欢它的一键部署功能,能快速装好ASP、PHP、MySQL这些环境,还能一键部署Discuz、WordPress这些常见程序,省去了手动配置的麻烦。对于需要迁移服务器的情况,两台服务器都装上宝塔,点一下就能把网站、FTP和数据库全搬过去,太方便了。 从功能上看,宝塔面板真的挺全面的。它能一键配置LAMP、LNMP这些环境,搞定SSL证书,还能异地备份。通过Web界面就能管理SSH服务、改端口、防Ping,甚至查看操作日志。监控方面,CPU、内存、磁盘IO、网络流量都能实时看,数据还能保存下来慢慢分析。计划任务功能也很实用,能定期备份网站、数据库,或者执行SHELL脚本,甚至能自动备份到又拍云这些云存储。文件管理器也挺好用,上传下载、打包解压、编辑文件都不在话下。 安装起来也不复杂。首先得确保服务器内存至少1G,推荐1G以上,硬盘有300M空间就行。系统必须是CentOS 7.1+、Ubuntu 16.04+或Debian 9.0+,而且得是纯净系统,不能有Apache/Nginx这些环境。架构方面只支持x86_64,ARM不兼容。安装过程很简单,用远程桌面连上服务器,下载宝塔安装包直接装就行。装好后首页就能看到系统状态、服务器运行时间、面板版本,还能绑定宝塔账号和微信小程序,方便申请SSL证书和监控资源。 新版宝塔面板用Python重构了,安装包只有4M,比以前小了75%,启动速度也快了近40%,对CPU和内存的占用大幅降低,体验更轻更快。稳定性也加强了,异常处理更完善,安全性也提升了。功能整合得很好,比如创建和管理网站、FTP都在同一层级,一键就能切换。伪静态规则也整合好了,切换程序很方便。计划任务能快速设置定期备份,还能自动获取Let's Encrypt免费证书,PHP版本也能一键切换,扩展安装卸载都很简单。 系统安全方面,宝塔提供了远程控制服务开关、改端口、禁Ping、防火墙端口放行和操作日志查看。监控功能全面,能看CPU、内存、磁盘IO、网络IO,还能设置记录天数。计划任务支持SHELL脚本,能备份网站数据库、清理内存。软件管理通过Web界面就能搞定,还有扩展插件。文件管理器高效实用,支持上传下载、打包解压、编辑查看。 不过安装时要注意几点:只支持Windows Server 2008 R2/2012/2016/2019/2022的64位中文简体系统,其他系统别试了。旧版本不能直接升级,因为8.x是全新Python开发的。已有环境的不能安装,会冲突,面板只管理通过它装的环境,所以必须用纯净系统。当前只支持中文简体,其他语言会出错。我觉得宝塔面板确实让服务器运维变得简单高效,特别适合咱们这种需要管理多台服务器的人,强烈推荐试试!

    宝塔windows面板是一款简单好用的服务器运维面板,又称之为宝塔面板windows版,是针对Windows系统而开发的,能够支持 Windows Server 2008R2/2012/2016/2019/2022,64位系统(中文简体),且未安装其它环境,低于08 R2或其它系统(包括家用系统,家用推荐安装方法)不建议安装使用。可以通过Web端轻松管理服务器,提升运维效率。比如用户通过宝塔面板可以创建管理网站、FTP、数据库,拥有可视化文件管理器,可视化软件管理器,可视化CPU、内存、流量监控图表,计划任务等功能,可以更好的为用户一键配置服务器,让你轻松管理多台不同的服务器,更好的进行运维。

    与同类软件相比,宝塔windows面板最大的特色在于一键部署功能,可以帮助用户一键安装服务器的环境,包括ASP+ASPX+PHP+MYSQL5.5/5.6/5.7+MSSQL05/08/12/14/17+mariaDB+FTP+Apache+Nginx,并支持一键部署源码插件,可一键部署Discuz,Wordpress,Ecshop,Thinkphp,Z-blog,Dedecms等程序。还有极其方便的一键迁移,两台服务器安装宝塔windows面板,可实现一键迁移服务器网站、FTP、数据库。

    宝塔面板windows版

    软件功能

    宝塔面板windows版拥有极速方便的一键配置与管理,可一键配置服务器环境(LAMP/LNMP/Tomcat/Node.js),一键部署SSL,异地备份;提供SSH开启关闭服务,SSH端口更改,禁ping,防火墙端口放行以及操作日志查看;CPU、内存、磁盘IO、网络IO数据监测,可设置记录保存天数以及任意查看某天数据;计划任务可按周期添加执行,支持SHELL脚本,提供网站、数据库备份以及日志切割,且支持一键备份到又拍云存储空间,或者其他云存储空间里;通过web界面就可以轻松管理安装所用的服务器软件,还有实用的扩展插件;集成方便高效的文件管理器,支持上传、下载、打包、解压以及文件编辑查看。

    宝塔面板windows版安装教程简介

    一、安装要求

    环境需求: 内存要求:内存要求最低1G,推荐1G以上内存。

    内存:512M以上,推荐768M以上(纯面板约占系统60M内存)

    硬盘:300M以上可用硬盘空间(纯面板约占20M磁盘空间)

    系统:CentOS 7.1+ (Ubuntu16.04+.、Debian9.0+),确保是干净的操作系统,没有安装过其它环境带的Apache/Nginx/php/MySQL/pgsql/gitlab/java(已有环境不可安装

    架构:x86_64(主流服务器均是此架构),ARM不完整兼容(面板环境安装慢,部分软件可能安装不上)

    二、安装简单

    登陆远程服务器,可以用系统自带桌面连接工具(mstsc),输入账号和密码登陆后,下载本站提供的宝塔windows面板,直接安装即可;

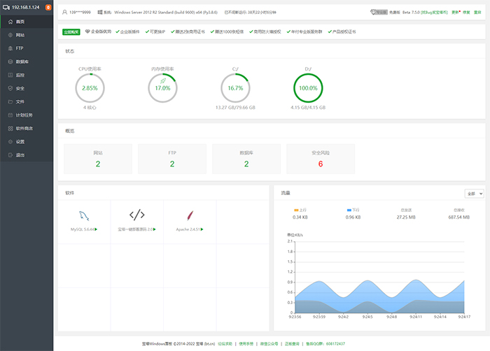
    三、成功安装后,首页管理如下:

    宝塔windows面板有部分功能未实现,其余部分与Linux面板同步。

    1、系统操作

    显示当前服务器系统类型、服务器运行时间、面板版本、面板升级更新入口、并提供宝塔账号绑定、微信小程序绑定、服务器重启、面板重启、修复面板等快捷功能。

    宝塔账号绑定:用于ssl证书申请、专业版和插件购买等服务。

    微信小程序绑定:用于服务器资源监控,和面板的基础功能操作。

    面板升级入口:用于当前面板升级和测试版的切换(最新版本才支持测试版的直接切换)。

    重启服务器:停止所有服务并重启服务器。

    重启面板:重新启动面板服务,清楚面板缓存及日志。

    修复面板:若面板部分功能无法正常使用,可以尝试修复面板进行修复。

    2、服务器状态

    显示当前服务器CPU、内存、硬盘的使用率、内存清理,所有状态均取自服务器真实数据。

    内存的清理:点击内存图标中的小火箭图标,即可实现清理功能。(如图):

    3、站点信息

    显示当前面板管理的站点、FTP、数据库数量,仅提供数量显示,如需添加站点,请在网站选项中添加站点。(如图):

    4、软件管理

    首页软件快速方式,可以实现拖动图片,更换顺序、管理软件等功能。(如图):

    5、网络流量

    实时显示当前服务器网络流量的上传和下载速度,总上传流量,总下载流量。

    软件特色

    一、更轻更快的体验

    新版宝塔windows面板,已全部采用Python重构开发,安装包缩小近75%,仅4M大小。同时面板启动速度相比上一代(5.4版本),提升加载速度接近40%。对CPU和内存的资源占用也大幅度降低。

    二、更稳定更安全的架构

    相对于上一代Window面板,新版宝塔windows面板对面板的稳定性做的大量的优化和提升,加强了对异常错误的处理和修复。同时对面板的安全性进一步的加强。

    三、一键整合,力求给用户最佳操作体验

    网站的更多的配置修改整合进同一层级,一键即可切换管理使用。

    1、可以创建网站和管理网站

    2、可创建及管理FTP

    3、提供各类高效率的工具,简化操作

    4、整合常用开源程序伪静态规则,方便您切换使用

    5、在计划任务可快速创建定期备份

    6、自动获取Let's Encrypt免费证书或者设置其他证书

    7、一键切换php版本,支持扩展安装卸载

    四、功能强大

    1、系统安全

    提供远程控制开启关闭服务,远程控制端口更改,禁ping,防火墙端口放行以及操作日志查看。

    2、系统监控

    CPU、内存、磁盘IO、网络IO数据监测,可设置记录保存天数以及任意查看某天数据。

    3、计划任务

    计划任务可按周期添加执行,支持SHELL脚本,提供网站、数据库备份以及清理内存。

    4、软件管理

    通过web界面就可以轻松管理安装所用的服务器软件,还有扩展插件。

    5、文件管理

    方便高效的文件管理器,支持上传、下载、打包、解压以及文件编辑查看。

    安装事项:

    1、仅支持Windows Server 2008 R2/2012/2016/2019/2022,64位系统(中文简体),且未安装其它环境,其它系统就不要尝试安装了。

    2、旧版本不支持直接升级,因为架构不一样,8.x版本基于Python全新开发。

    3、已有环境不支持安装,否则会冲突,并且面板只支持管理通过面板安装的环境,请使用纯净的系统安装宝塔面板使用。

    4、当前仅支持中文简体,其他语言会导致各种错误

    展开内容

    应用信息

    • 包名:
    • MD5:
    • 需要网络

    评分及评论

    4.5满分5.0分

    点击星星用来评分

    评论需审核后才能显示
    同类排行